终极MCP服务器日志分析可视化指南:从基础到Kibana实战
终极MCP服务器日志分析可视化指南:从基础到Kibana实战
【免费下载链接】mcp-use 项目地址: https://gitcode.com/gh_mirrors/mc/mcp-use
MCP服务器日志分析是提升AI应用性能和调试效率的关键技术。通过可视化工具,开发者能够深入理解RPC调用流程、工具执行状态和服务器连接情况。本指南将带您从日志分析基础入门,逐步掌握Kibana实战技巧,让您的MCP服务器监控变得更加直观高效。
🔍 MCP服务器日志分析的重要性
在AI应用开发中,MCP服务器承担着重要的工具调用和资源管理功能。日志分析不仅帮助开发者快速定位问题,还能优化工具执行流程,提升用户体验。通过可视化工具,您可以将复杂的RPC调用数据转化为易于理解的图表和仪表板。
RPC日志详情分析界面展示请求参数和执行结果
📊 基础日志分析入门
理解RPC日志结构
每个MCP服务器的RPC调用都会生成详细的日志记录,包括时间戳、方法名称、请求参数和响应结果。掌握日志结构是进行有效分析的第一步。
配置日志级别
根据开发需求调整日志级别,从DEBUG到ERROR,确保获得足够的信息量同时避免日志过载。
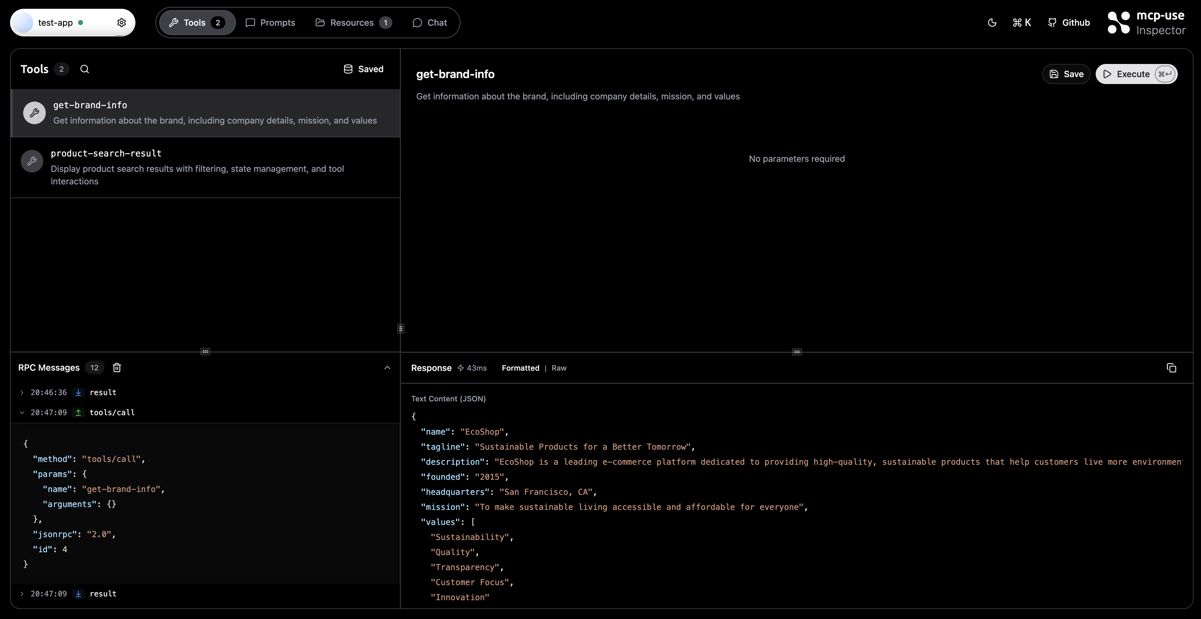
完整的RPC日志界面,左侧显示消息列表,右侧展示工具调用详情
🛠️ 高级可视化技巧
实时监控仪表板
创建自定义仪表板,实时监控服务器连接状态、工具调用频率和错误率等关键指标。
MCP Inspector主界面,展示已连接服务器列表和状态
🚀 Kibana实战配置
数据导入与索引配置
将MCP服务器日志导入Kibana,配置合适的索引模式,确保数据能够被正确解析和可视化。
创建自定义可视化组件
利用Kibana的强大功能,创建柱状图、折线图、饼图等多种可视化组件,全面展示服务器运行状况。
MCP服务器聊天交互过程,展示用户提问到工具调用的完整流程
💡 最佳实践与优化建议
日志聚合策略
实施有效的日志聚合策略,确保大规模部署下的日志数据能够被高效处理和分析。
性能监控指标
设置关键性能指标监控,包括响应时间、并发连接数、工具调用成功率等。
🔧 故障排查与调试
当MCP服务器出现问题时,日志分析成为快速定位问题的利器。通过分析错误日志和异常模式,可以快速识别问题根源。
快速搜索功能面板,提供便捷的功能导航
📈 持续改进与监控
建立持续的监控机制,定期分析日志数据,发现潜在的性能瓶颈和优化机会。通过数据驱动的决策,不断提升MCP服务器的稳定性和性能。
通过本指南的学习,您将掌握MCP服务器日志分析的核心技能,能够利用可视化工具快速定位问题、优化性能,为AI应用的稳定运行提供有力保障。
【免费下载链接】mcp-use 项目地址: https://gitcode.com/gh_mirrors/mc/mcp-use










