不用守在机房!这样监控 Linux 服务器,在哪都能随时看状态
文章目录
- 前言
- 1.关于Netdata
- **2.本地部署Netdata**
- 3.使用Netdata
- 4.cpolar内网穿透工具安装
- 5.创建远程连接公网地址
- 6.固定Netdata公网地址
前言
Netdata 的主要功能是实时监控 Linux 服务器的各项性能指标,包括 CPU 使用率、内存占用、磁盘 IO、网络流量等,通过动态图表直观展示系统运行状态,帮助快速定位性能瓶颈。
作为每天跟服务器打交道的程序员,真心觉得它比命令行工具好用太多:以前查内存泄漏要敲一堆命令,现在打开面板就能看到进程内存变化曲线,一眼就能发现异常进程。而且它占用资源少,在低配服务器上也能流畅运行,不会给系统增加额外负担。
不过,没搭配 cpolar 之前,只能在公司局域网内查看监控,下班后服务器出问题,得赶回公司才能处理。用上 cpolar 后,在家用平板就能实时看到服务器状态,上周六晚上发现数据库连接数异常,远程登录调整参数,十分钟就解决了问题,不用再跑回公司。团队里的测试同学也能通过公网地址查看服务器负载,方便他们判断测试环境是否稳定。这种不受局域网限制的监控方式,让服务器管理效率提高了不少。
本文主要介绍如何在Linux Ubuntu系统使用Docker本地部署Netdata,并结合cpolar内网穿透工具实现远程访问本地服务器上的Netdata,轻松实现远程可视化监控系统的运行状态,从硬件层面到各种应用程序和服务的性能指标,无需公网IP也不用购买域名和云服务器。
1.关于Netdata
NetData 是一款强大的、开箱即用的系统和应用实时性能监控工具。它可以监控你服务器上的几乎所有东西,从CPU使用率到网络流量,再到MySQL数据库的表现。所有这些数据都会以高度互动的形式展示在一个Web仪表板上,让你一目了然。
Github地址:GitHub - netdata/netdata:为速度而设计。自动化,轻松。监控和故障排除,转变!

为什么选择Netdata?
- 无需配置:安装后即可立即开始工作。
- 无依赖性:几乎不需要额外的软件支持。
- 实时监控:每秒更新的数据确保你总是看到最新的系统状态。
- 易于理解:即使你是新手,也能轻松上手。
以下是Netdata的特点:
-
收集来自800多个集成的数据
操作系统指标、容器指标、虚拟机、硬件传感器、应用程序指标、OpenMetrics导出器、StatsD和日志。 -
实时、低延迟、高分辨率
所有数据都是每秒收集的,并在数据收集后立即在 API 上提供以进行可视化(1 秒延迟,数据收集到可视化)。 -
全面的人工智能
AI 针对收集的每个指标在边缘训练多个机器学习 (ML) 模型,并使用 AI 根据每个指标的过去行为检测异常。 -
systemd-journald 日志
包括有效地将纯文本日志(文本,csv, logfmt, json)文件转换为结构化系统日志条目(,)的工具,并直接查询系统日志文件,从而实现强大的日志可视化仪表板。Netdata代理消除了集中日志的需要,并提供了直接在*‘log2journal*``systemd-cat-native‘中处理日志的所有功能 -
像乐高积木一样,可观察性管道
Netdata代理可以链接在一起(在父子关系中),以在基础设施中构建可观察性集中点,从而允许您在多个级别上控制数据复制和保留。 -
全自动强大的可视化
使用NIDL(节点、实例、维度和标签)数据模型,Netdata Agent可以创建全自动仪表板,提供所有指标的相关可视化,使您可以第一眼理解任何数据集,还可以直接在仪表板上过滤、切片和切块数据,而无需学习查询语言。
注意:Netdata UI是闭源的,但可以免费与Netdata Agents和Netdata Cloud一起使用。
-
开箱外警报
附带数百个开箱即用的警报,用于检测常见问题和陷阱,揭示容易被忽视的问题。它支持多种通知方法,让您知道何时需要您的关注。 -
维修费用低
在各个方面都完全自动化:自动化仪表板、开箱即用的警报、指标的自动检测和自动发现、零接触机器学习、轻松的可扩展性和高可用性以及 CI/CD 友好。 -
开放和可扩展
Netdata 是一个模块化平台,可以以各种可能的方式进行扩展,并且还可以与其他监控解决方案很好地集成。
2.本地部署Netdata
本例使用Docker进行部署,如果没有安装Docker,可以查看这篇教程进行安装:《Docker安装教程——Linux、Windows、MacOS》
执行下方命令使用命令拉取镜像:
sudo docker pull netdata/netdata

现在我们来启动Netdata容器。在运行容器时我们需要映射端口,以便在浏览器中访问它。执行下方命令即可本地运行容器。
sudo docker run -d --name netdata -p 19999:19999 --restart always
-v netdataconfig:/etc/netdata
-v netdatalib:/var/lib/netdata
-v netdatacache:/var/cache/netdata
netdata/netdata

一切准备就绪后我们可以打开Ubuntu浏览器访问localhost:19999,就可以进入Netdata的web界面了

3.使用Netdata
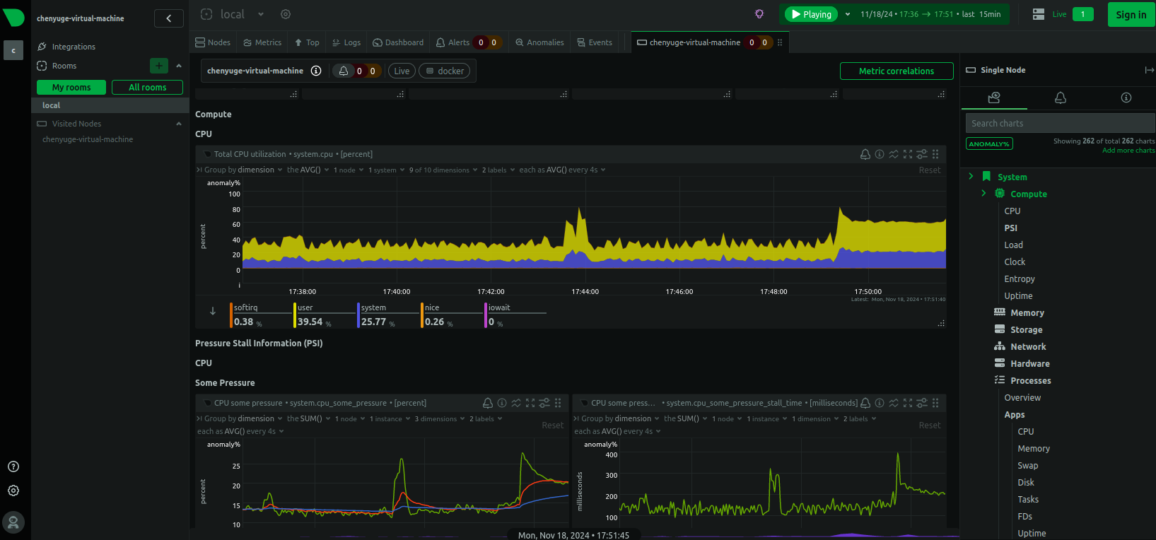
现在我们来访问Netdata的主页面,可以发现看起来非常的高科技,我们点击右下角的skip und use the dashboard anonymously 进入监控页面。

再来看看监控页面,除了配色酷炫,监控项种类繁多之外,页面元素的实时响应、告警设置等都极具亮点。

4.cpolar内网穿透工具安装
不过我们目前只能在本地局域网内访问刚刚部署的Netdata,如果想不在同一局域网中时,也能在外部网络环境远程访问本地部署的Netdata,应该怎么办呢?我们可以使用cpolar内网穿透工具来实现远程访问本地服务的需求。无需公网IP,也不用设置路由器那么麻烦。
下面是安装cpolar步骤:
Cpolar官网地址: https://www.cpolar.com
使用一键脚本安装命令
sudo curl https://get.cpolar.sh | sh

安装完成后,执行下方命令查看cpolar服务状态:(如图所示即为正常启动)
sudo systemctl status cpolar

Cpolar安装和成功启动服务后,在浏览器上输入ubuntu主机IP加9200端口即:【http://localhost:9200】访问Cpolar管理界面,使用Cpolar官网注册的账号登录,登录后即可看到cpolar web 配置界面,接下来在web 界面配置即可:

5.创建远程连接公网地址
登录cpolar web UI管理界面后,点击左侧仪表盘的隧道管理——创建隧道:
-
隧道名称:可自定义,本例使用了: Netdata,注意不要与已有的隧道名称重复
-
协议:http
-
本地地址:19999
-
域名类型:随机域名
-
地区:选择China Top

创建成功后,打开左侧在线隧道列表,可以看到刚刚通过创建隧道生成了两个公网地址,接下来就可以在其他电脑(异地)上,使用任意一个地址在浏览器中访问即可。

如下图所示,成功实现使用公网地址异地远程访问本地部署的Netdata

小结
为了方便演示,我们在上边的操作过程中使用cpolar生成的HTTP公网地址隧道,其公网地址是随机生成的。这种随机地址的优势在于建立速度快,可以立即使用。然而,它的缺点是网址是随机生成,这个地址在24小时内会发生随机变化,更适合于临时使用。
如果有长期使用Netdata远程使用,或者异地访问与使用其他本地部署的服务的需求,但又不想每天重新配置公网地址,还想让公网地址好看又好记并体验更多功能与更快的带宽,那我推荐大家选择使用固定的二级子域名方式来配置公网地址。
6.固定Netdata公网地址
由于以上使用cpolar所创建的隧道使用的是随机公网地址,24小时内会随机变化,不利于长期远程访问。因此我们可以为其配置二级子域名,该地址为固定地址,不会随机变化。
注意需要将cpolar套餐升级至基础套餐或以上,且每个套餐对应的带宽不一样。【cpolar.cn已备案】
点击左侧的预留,选择保留二级子域名,地区选择China Top,然后设置一个二级子域名名称,填写备注信息,点击保留。

保留成功后复制保留的二级子域名地址:

登录cpolar web UI管理界面,点击左侧仪表盘的隧道管理——隧道列表,找到所要配置的隧道,点击右侧的编辑。

修改隧道信息,将保留成功的二级子域名配置到隧道中
- 域名类型:选择二级子域名
- Sub Domain:填写保留成功的二级子域名
- 地区: China Top
点击更新

更新完成后,打开在线隧道列表,此时可以看到随机的公网地址已经发生变化,地址名称也变成了保留和固定的二级子域名名称。

最后,我们使用固定的公网地址访问Netdata可以看到访问成功,一个永久不会变化的远程访问方式即设置好了。

接下来就可以随时随地进行公网访问管理Netdata了,把公网地址分享给身边的人,还可以方便团队协作。自己用的话,无需云服务器,还可以实现异地远程访问!以上就是如何在Linux Ubuntu系统Docker本地安装Netdata并实现异地远程访问,及时获取性能数据能够帮助我们快速定位问题、优化资源配置的全部过程,感谢阅读!
总结:突破网络限制后,Netdata 的监控能力得到延伸,让服务器管理更加便捷,适合需要灵活运维的团队和个人。
cpolar官网-安全的内网穿透工具 | 无需公网ip | 远程访问 | 搭建网站








