最新资讯

  • 最新资讯了解最新公司动态及行业资讯

2026-02-012 阅读量

nginx-http-flv-module:终极媒体流服务器完整指南 - 从零开始搭建直播平台 【免费下载链接】nginx-http-flv-module A media

2026-02-012 阅读量

RustDesk 自建服务器实现跨平台远程运维语音系统在企业IT运维日益复杂、远程办公常态化的大背景下,传统的远程控制工具正面临

2026-02-012 阅读量

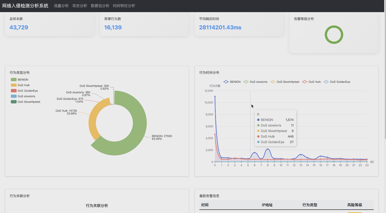
   博主介绍:👉全网个人号和企业号粉丝40W+,每年辅导几千名大学生较好的完成毕业设计,专注计算机软件领域的项目研

2026-02-012 阅读量

RAG 技术深度问答:从入门到进阶的40个核心问题解析作者:石去皿定位:面向学习者的 RAG 技术 Q&A 手册,聚焦原理、实现与调

2026-02-012 阅读量

第一章:Chef与Python自动化运维概述在现代IT基础设施管理中,自动化运维已成为提升效率、保障系统稳定性的核心技术手段。Chef作

2026-02-012 阅读量

坏了的硬盘会自动亮黄灯。用一个空的新盘来替换,新盘最好不要有东西。但是有东西可能也没啥,因为我看 RAID 控制器里有格式化的

2026-02-012 阅读量

MoviePilot媒体服务器通知插件配置指南 【免费下载链接】MoviePilot NAS媒体库自动化管理工具 项目地址: https://gitcode.c

2026-02-012 阅读量

Symfony Stopwatch 代码实现原理:从时间精度到事件管理的内部机制 【免费下载链接】stopwatch Provides a way to profile co

2026-02-012 阅读量

Monitorix系统监控:服务器管理的终极轻量级解决方案 【免费下载链接】Monitorix Monitorix is a free, open source, lightwe